LINE公式アカウントの友だち追加経路にはいくつかの種類があります。
この記事では、それぞれの経路の解説をはじめ、友だち分析の項目・友だち追加経路の確認方法や設定方法などについて詳しく解説していきます。
LINE公式アカウントの友だち追加経路とは

企業が運営しているLINE公式アカウントの友だちがどういった方法や経路から追加されたのかが分かる機能のことを「友だち追加経路」といいます。
この機能を使用することで、どの方法で友だちが多く追加されているのか、どこに力を入れていくべきかが分かります。
また、各経路から追加されたブロック数も確認できるようになっています。
友達追加の経路の種類は?
デフォルトで設定されている友だち追加の経路は以下の通りになります。
・LINEスタンプ
LINEスタンプを貰うための条件が「友だち追加」になっている場合がありますが、その方法で友だちを追加する方法です。
ただし、「ミッションスタンプ」の経由だと、LINEログインにカウントされてしまいます。
・LINEポイント
LINEポイントを経由して友だち追加された場合には、この項目にカウントされます。
・LINE LIVE
「LINE LIVE」とは「ライブ配信」を行うアプリの機能のことで、こちらから友だち追加された場合はこの項目にカウントされます。
・検索
アプリ内の「検索」バーに入力されて、そこから追加された場合にカウントされます。
・ホームタブ
アプリのホームタブから追加された場合にカウントされます。
・友だち追加アイコン
LINE IDから検索して友だち追加を行った際などにカウントされます。
・公式アカウントリスト
公式アカウントリストから追加された場合にカウントされます。
・トークルーム内ボタン
トークルームのメニューから追加された場合にカウントされます。
・LINEログイン
LINEログインのサービスを利用して友だちを獲得できた場合にカウントされます。
・連絡先シェア
トークルームでシェアされて友だち追加された場合にカウントされます。
・LINE NEWS
LINE NEWSを経由して獲得した場合にカウントされます。
・LINE Pay
LINE Payで友だちを獲得した場合にカウントされます。
LINE Payで支払いを行った後に、友だち追加ボタンが表示される仕組みになっています。
LINE VOOM
「LINE VOOM」とは、タイムラインの機能の代わりに新しくサービスを開始した機能のことです。
動画の投稿・リアクション・検索・ユーザーのフォローやブロックを行えます。
「LINE VOOM」で友だちを獲得した際には、この項目から確認できます。
LINE VOOMについてさらに詳しく知りたい方は、以下のURLの記事をご覧ください。
LINE VOOMとは?LINE公式アカウントのタイムラインがまるでtiktokに
LINEセールスプロモーション
LINEセールスプロモーションとは、「店頭オペレーションの軽減」「店頭POPの削減」「キャンペーンの促進」「購買行動の把握」などを目的としたサービスであり、これらに通じる活動にて獲得した友だちがこの項目に表示されます。
簡単に説明しますと、「オフライン」活動で獲得した友だちが表示されるということです。
LINEチラシ
LINEチラシとは、LINE広告の一環として展開されているデジタルチラシサービスのことです。
ユーザーの好みや生活エリアにマッチした形で配信されるチラシであり、ユーザーの利用データを元に商品情報を届けるフォーマットになっています。
LINEチラシで獲得した友だちは、この項目でカウントされます。
LINEチラシにおけるCVRを計算したい場合には、この項目のカウント人数を使用します。
外部流入
QRコードやWebページの友だち追加ボタンなど、「LINE以外」からの流入で友だち追加された際にカウントされます。
外部流入の大部分は「QRコード」での追加になります。
友だち追加広告
友だち追加広告とは、LINE広告が提供している広告配信機能の一つです。
「友だち追加」を目的とした機能であり、トーク一覧、LINE NEWS、タイムライン、LINEマンガ、LINE BLOG、LINEポイント、LINEショッピングの様々なコンテンツの上部に出稿されます。
友だち追加広告で獲得した友だちは、この項目でカウントされます。
友だち追加広告について、さらに詳しく知りたい方は以下のURLの記事をご覧ください。
LINEの友だち追加広告(CPF)とは?成功事例から運用の始め方まで
見ることのできる友だち分析の項目

「友だち分析」で確認できる3つの項目について、以下で詳しく解説していきます。
<h3>いつ追加されたのか
ユーザーがLINE公式アカウントの友だち追加をいつ行ったかを確認できます。
追加された「日にち」が分かることによって、どのような施策の効果が効いて友だち数が増えたのかを把握できるようになります。
これにより友だち追加を拡大するために効果的な施策に絞って、LINE公式アカウントの運営を行うことが可能です。
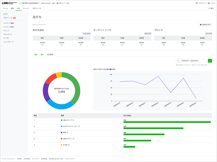
友達追加の経路
友だち追加が行われた経路を確認することができます。
この分析サービスは2020年10月より開始されました。
それぞれの割合を知ることで、どういった流入経路に力を入れるべきかが明確になります。
その他にも、経路ごとのブロック数を確認することもできます。
友達追加の経路の順位
先程説明した友だち追加の経路の「順位」を確認できます。
この項目を確認することで、その公式アカウントがどのような方法で友だち追加を促すことができているかを確認できるため、力を入れるべき「流入経路」が把握できます。
友だち追加経路を見る方法
友だち追加経路を確認する方法をご紹介していきます。
①「LINE Official Account Manager」にアクセスする
LINE公式アカウント管理画面のログインページにアクセスします。
②画面上部タブの「分析」を選択
ホーム画面上に表示されているタブの「分析」を選択します。
③画面左上の「友だち」を選択
左に出てきた項目のうち、左上にある「友だち」を選択します。
④画面中央の「追加経路」を選択
画面中央に出てくる「追加経路」を選択します。
この項目から友だちに追加された「流入経路」を確認することができます。
携帯のアプリの場合では、アプリ画面の下にある「分析マーク」をタップすれば、同じ内容を確認できます。
友だち追加経路を設定する方法
友だち追加経路を設定する方法について、「オンラインで設定する場合」と「オフラインで設定する場合」の2つの方法を解説していきます。
オンラインで設定する方法

(https://www.linebiz.com/jp/manual/OfficialAccountManager/gain-friends/より引用)
①画面左の「友だち追加ガイド」を選択
LINE公式アカウントの管理画面の左下に表示されている「友だち追加ガイド」を選択します。
②「友だち追加経路を設定」を選択
画面右に表示されている「友だち追加経路を設定」を選択します。
③経路名を入力
次に経路名(サイト名、YouTube等、SNS名、店舗名など)を入力します。
入力できる文字数は50文字までとなります。
④流入元を入力
対象をさらに絞り込めるように、具体的な流入元(記事や動画のタイトル名、SNSの投稿名、店舗に設置した場所など)を入力します。
こちらのついても、入力は50文字までです。
⑤キャンペーン名を入力
流入元で行っているキャンペーン(友だち登録でクーポン券が貰えるなど)を実施している場合には、こちらに記入しておきます。
後で分析を行う際に役立ちますので、忘れずに入力しておきましょう。
⑥表示されたURL、HTMLコードをコピーする
入力が終わると、「友だち追加用URL」「QRコード」「友だち追加ボタンのHTMLコード」が表示されます。
この中から使用するものをコピーするか、メモ帳に貼りつけておきましょう。
⑦対象の媒体にURLを貼り付ける
対象の媒体にURLまたはHTMLコードを貼りつけておきます。
YouTubeでは各動画の下の概要欄に「友だち追加URL」を貼りつけておくとよいでしょう。
「QRコード」であれば、WordPressのサイドカラムのHTMLコードの入力欄に友だち追加のHTMLコードを貼りつける方法もあります。
自分達が使いやすく、管理しやすい使い方を選択してください。
オフラインで設定する方法

①ポスター、案内ガイドのどちらかを選択
「店内に案内を置く」の下に「ポスター」「案内ガイド」が表示されますので、どちらかを選択してください。
②「友だち追加経路を設定」を選択
次の画面で「友だち追加経路を設定」を選択します。
③流入元、キャンペーンを入力
先程と同様に流入元とキャンペーンを入力します。
入力後、「設定」を選択します。
④「ポスターをダウンロード」を選択
設定し終えたら、友だち追加経路を設定の横に「設定済み」が表示されます。
この状態になっているのを確認後、「ポスターをダウンロード」を選択します。
⑤ダウンロードしたPDFを印刷
ダウンロードはPDFの形式で行えますので、ダウンロードを行い、店内に掲示してください。
流入経路を分析し活用する方法
「流入経路の分析」を活用できる方法を2つご紹介していきます。
効果の出ている友だち追加経路を把握する
1つ目の方法ですが、「効果の出ている友だち追加経路を把握する方法」です。
費用対効果の高い媒体や流入経路を把握できれば、その媒体に広告予算を多く投入することで、効果を最大限まで発揮できます。
友だち追加経路からユーザー属性に合わせた訴求を考える
友だち追加経路からユーザー属性に合わせた訴求を行う方法もあります。
例えば、流入経路を応用して、経路別のセグメント配信を行うなどの方法などが該当します。
その他にも、「友だち追加経路」によって配信コンテンツやリッチメニューの内容を変更する、Webサイト・LP・チラシ・DMなどの経路に応じたパーソナルなアプローチを行う等、様々な活用が可能です。
チャットボットツール「hachidori」
LINEを本格的にビジネスに活用するために、ぜひチャットボットの導入もご検討ください。 チャットボットとは?
弊社hachidoriが提供するチャットボットツール「hachidori」では、ノンプログラミングで開発し、月額50,000円~の運用が可能となっています。
特徴としては、
- 国内初のチャットボットベンダーとして、7,000を超える開発実績&ノウハウ
- 有人チャット機能やAIを活用したフリーワード対応も可能
- LINE社の公式パートナーだからこそ提供できる機能多数
などといった特徴を持っています。
豊富な活用事例や、どんな機能を実装できるのかをまとめていますので、まずはこちらの資料をダウンロードしてみてください。

